Prerequisites
- You must be logged in to Arkan with a valid user account (see Getting Started)
- A project must be selected before accessing the NCR module
- Your user role must have NCR permissions assigned by the system administrator
- To create NCRs linked to inspections or specifications, the corresponding modules must have data populated
Overview
The NCR (Non-Conformance Report) module provides a structured process for documenting work or materials that do not conform to project specifications, quality standards, or contractual requirements. The module supports the full NCR lifecycle -- from initial creation and issuance, through acknowledgment and corrective action, to final verification and closure.
Key capabilities include:
- NCR List -- Paginated, filterable grid of all NCRs
- NCR Dashboard -- KPI cards, charts, trend analysis, and critical alerts
- NCR Form -- Multi-section form with references, attachments, BOQ linking, and Smart Pin spatial linking
- NCR Detail View -- Tabbed view with overview, corrective actions, attachments, workflow steps, and activity timeline
- Workflow Integration -- Lifecycle actions with configurable approval workflows
- Smart Pin Viewer -- Full-screen drawing viewer to place and link spatial pins to NCRs
- Export -- Print/export individual NCR reports and export the list to Excel
NCR List
Navigate to Sidebar > Project Management > NCR. The list view shows all NCRs for the selected project.

Grid Columns
| Column | Description |
|---|---|
| NCR No | Unique reference number |
| Title | Brief description of the non-conformance |
| Category | Work Quality, Material, Document, Process, Safety, or Other |
| Resp. Company | Company responsible for resolving the NCR |
| Severity | Minor (grey), Major (orange), or Critical (red) |
| Status | Draft, Open, Under Review, Action Required, CA In Progress, Ready for Verification, Closed, Voided |
| Due Date | Corrective action due date (red if overdue) |
| Actions | View, Edit (disabled for Closed/Voided), Delete/Void |
Advanced Filters
Filter by Status, Severity, Category, and Overdue status. Click Apply Filters to update, Reset to clear.
Tip: Use the Overdue Only filter to quickly identify NCRs past their corrective action due date.
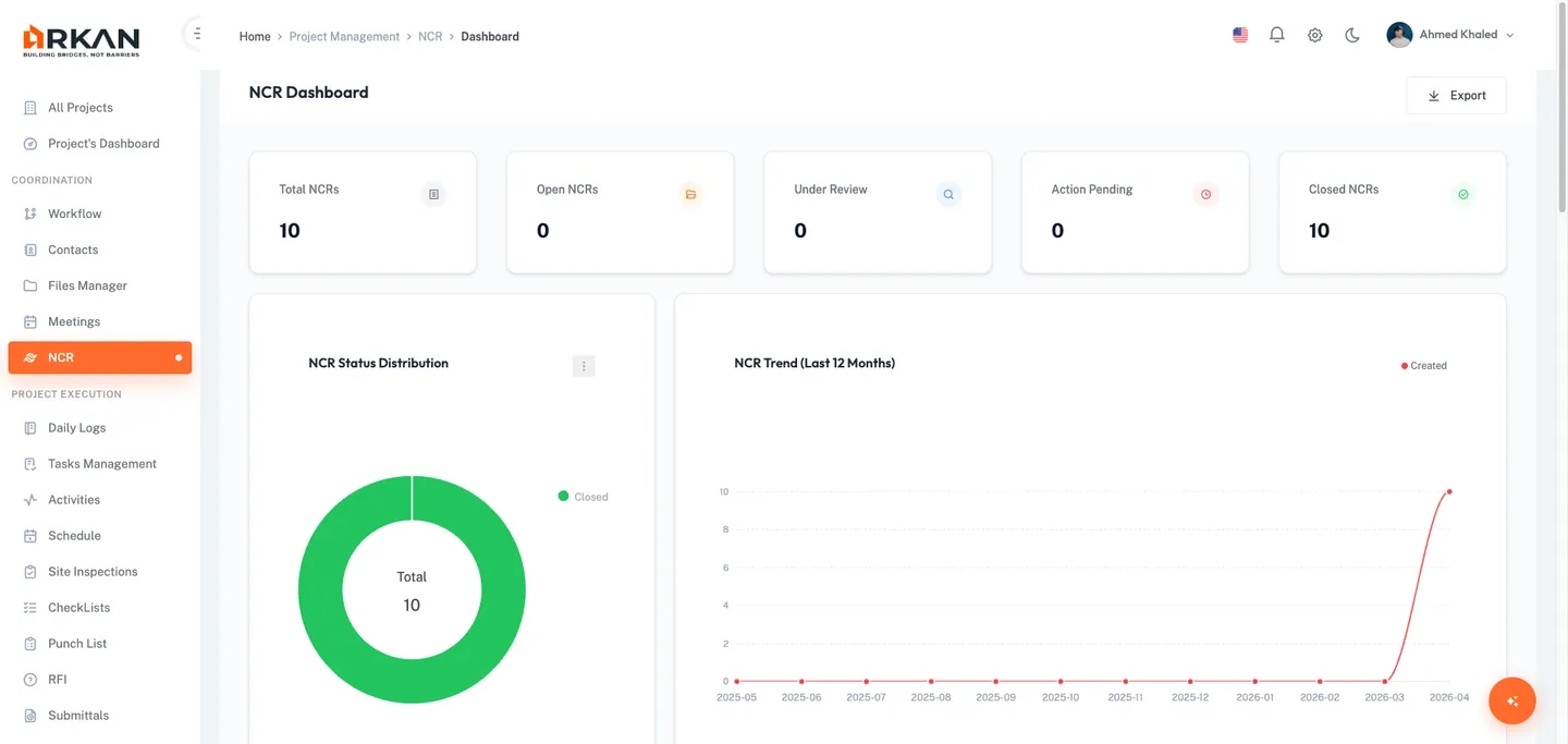
NCR Dashboard
Navigate to Sidebar > Project Management > NCR > Dashboard.

KPI Cards
Total NCRs, Open NCRs, Under Review, Action Pending, and Closed NCRs -- each with trend indicators.
Charts
- NCR Status Distribution -- Donut chart color-coded by status
- NCR Trend -- Monthly creation trend over 12 months
- NCR by Trade/Discipline -- Grouped bar chart (Open vs Overdue per company)
Critical Alerts Panel
Lists overdue and critical-severity NCRs with badges. Click an alert to navigate to its detail view.
Creating an NCR
Click Create NCR from the NCR list or navigate to Sidebar > Project Management > NCR > New.

Section 1: Basic Information
| Field | Required | Description |
|---|---|---|
| NCR Title | Yes | Concise title (max 300 characters) |
| Trade / Discipline | Yes | Work Quality, Material, Document, Process, Safety, Other |
| Source Type | No | Manual, Failed Inspection, Drawing Review, Site Observation, Consultant Directive, Quality Audit, Material Rejection |
| Inspection Reference | No | Link to an existing inspection |
| Specification Reference | No | Link to a specification book |
| Drawing Reference | No | Link to a project drawing |
Section 2: Issue Description
| Field | Required | Description |
|---|---|---|
| Detailed Description | Yes | Full narrative of the non-conformance |
| Observation Details | No | Additional observations or root cause analysis |
| Severity | Yes | Minor, Major, or Critical |
| Severity Level | No | Low, Medium, or High |
Section 3: Responsible Party
| Field | Required | Description |
|---|---|---|
| Responsible Company | Yes | Company responsible for the NCR |
| Responsible Engineer | No | Assigned engineer |
| Subcontractor | No | Optional subcontractor reference |
Section 4: Attachments
Upload photos, PDFs, and documents (max 50 MB per file) via drag-and-drop or file browser.
Section 5: BOQ Linking
Link to a BOQ item. Linking locks the BOQ item when the NCR is issued, preventing cost modifications until resolved.
Section 6: Smart Pin
Link the NCR to a physical location on a project drawing. Select a drawing, choose or create a Smart Pin, and link it. Pin colors indicate type: Issue (Red), Question (Blue), Note (Amber), Action Item (Green), RFI (Violet).
Section 7: Corrective Action Request
| Field | Required | Description |
|---|---|---|
| Requested Corrective Action | No | Actions required to rectify the non-conformance |
| Due Date | No | Target completion date |
| Response Deadline | No | Deadline for the responsible party to respond |
Saving
- Cancel -- Discard and return to list
- Save Draft -- Save without issuing (skips validation)
- Submit NCR -- Validate, create, upload attachments, and issue the NCR
NCR Detail View
Click any NCR number or the View icon to open the detail page.

The header shows NCR Number, Status, Title, Created Date, Raised By, Edit and Export buttons. A yellow banner appears when a workflow approval is pending.
Tabs
- Overview -- Issue summary, references, root cause, proposed corrective action, closure details, and corrective actions preview
- Corrective Actions -- Table with description, responsible person, due date, and status. Add new actions here.
- Attachments -- Evidence files with upload capability
- Workflow -- Visual step indicator (Draft > Issued > Acknowledged > Closed)
- Timeline -- Chronological activity log with all status changes and actions
Right Sidebar
- Related Items -- Linked inspection, Smart Pin, BOQ item, specification, and drawing
- Recent Activity -- Three most recent activity log entries
Lifecycle Actions
| Action | Available When | Description |
|---|---|---|
| Issue NCR | Draft | Changes status to Issued |
| Acknowledge | Issued | Dialog for Root Cause and Proposed Corrective Action (both required) |
| Start Corrective Action | Acknowledged | Changes status to CA In Progress |
| Submit for Verification | CA In Progress | Changes status to Ready for Verification |
| Verify & Close | Ready for Verification | Dialog for Resolution Type and Closure Notes |
| Return for Rework | Ready for Verification | Dialog for Verifier Notes (required) |
| Void | Any (except Closed/Voided) | Permanent. Dialog for Reason for Voiding (required). |
Warning: Voiding an NCR is permanent and cannot be undone.
NCR Status Lifecycle
Draft --> Issued --> Acknowledged --> CA In Progress --> Ready for Verification --> Closed
|
+--> Return for Rework --> CA In Progress
Any status (except Closed/Voided) --> Voided
| Status | Color | Description |
|---|---|---|
| Draft | Grey | Created but not yet issued |
| Open / Issued | Orange | Formally issued to the responsible party |
| Under Review | Blue | Being reviewed or investigated |
| CA In Progress | Red | Corrective action underway |
| Ready for Verification | Purple | Awaiting verification |
| Closed | Green | Verified and closed |
| Voided | Grey | Voided/cancelled |
Severity and Category Reference
Severity Levels
| Severity | Color | Description |
|---|---|---|
| Minor | Grey | Low-impact, corrected with minimal effort |
| Major | Orange | Significant, requires formal corrective action |
| Critical | Red | Severe, with potential safety, structural, or major quality implications |
Categories
Work Quality, Material, Document, Process, Safety, Other.
Source Types
Manual, Failed Inspection, Drawing Review, Site Observation, Consultant Directive, Quality Audit, Material Rejection.
Resolution Types
Rectify, Remove & Replace, Accept with Concession, No Action Required.
BOQ Integration
When an NCR is linked to a BOQ item:
- The BOQ item becomes locked when the NCR is issued
- Cost modifications to the BOQ item are restricted while locked
- The lock is released when the NCR is closed or voided
- The lock status is visible in the NCR list and detail view
Troubleshooting
| Problem | Solution |
|---|---|
| NCR list shows "No NCRs found" | Verify a project is selected and your role has NCR read permissions. Clear active filters. |
| Cannot create a new NCR | Ensure a project is selected and your role has NCR create permissions. |
| Lifecycle action buttons not visible | Check for the yellow "Pending Workflow Approval" banner. Actions appear after the workflow completes. |
| File upload fails | Check file size (max 50 MB) and network connection. |
| Smart Pins not loading | Ensure the drawing has a valid PDF file and drawing sessions exist. |
| Cannot link a BOQ item | Ensure the project has BOQ data uploaded. |
| Export button does not open print dialog | Check that your browser allows pop-up windows for Arkan. |
| NCR cannot be edited | NCRs in Closed or Voided status cannot be edited. |
| Dashboard charts show "No data available" | Create and issue NCRs to populate the dashboard. |
Back to: Help Center